Prometheus
Logiciel Prometheus : Avis, Tarifs & AlternativesPrometheus est un logiciel de gestion de bases de données. Alertes et surveillance des événements simplifiées
Prometheus : qu’est-ce que c’est et comment ça marche ?
Prometheus est un logiciel RMM doté de nombreuses fonctionnalités : Surveillance du système, gestion des événements, Gestion des serveurs, Surveillance des appareils, Surveillance du cloud …
Prometheus est un système de surveillance des systèmes et des services. Il collecte des métriques à partir de cibles configurées à des intervalles donnés, évalue les expressions de règle, affiche les résultats et peut déclencher des alertes si une condition s’avère vraie.

Prometheus: avis sur le logiciel RMM (surveillance et gestion à distance): fonctionnalités, avantages, inconvénients et tarifs
Est-ce que Prometheus est gratuit ? Oui, son tarif est de 0 € par mois, et il est possible de le tester gratuitement pendant 2 semaines
Quelles sont les alternatives ? Ses principaux concurrents sont Checkmk Network Monitoring, SolarWinds Server & Application Monitor, Netdata, AppDynamics, ou encore Datadog APM
Quels sont les avis sur Prometheus ? Les retours des utilisateurs sont globalement positifs ! N’hésitez pas à ajouter votre commentaire sur ce logiciel !
Prometheus : fonctionnalités et caractéristiques
Ce logiciel RMM (surveillance et gestion à distance) offre les fonctionnalités suivantes :
gestion des événements
Surveillance du système
Alertes/notifications
Open source
Reporting/Analyse
Sauvegarde
Surveillance de l’infrastructure informatique
Surveillance des appareils
Gestion des serveurs
Surveillance du matériel
Surveillance du cloud
Gestion de la configuration des services
Gestion des antivirus
Sauvegarde
Intégrations tierces et API
Prometheus peut s’intégrer avec de nombreux services tiers :
| Sensu | Jira | TimescaleDB |
| Spinnaker | Kong | Rancher |
| Grafana | Jira | Traefik |
| Bitbucket | RocketChat | Confluence |
| Redash | Bamboo | |
Ce logiciel dispose également d’une API publique afin de faciliter l’intégration de vos progiciels.
Points forts et points faibles
Points positifs de Prometheus :
Logiciel disponible en version gratuite
Points négatifs :
L’assistance technique peut être limitée.
Prometheus : avis des clients et utilisateurs
Les utilisateurs de Prometheus pensent souvent que c’est un logiciel à essayer.
Une boîte à outils open source de surveillance et d’alerte des systèmes.
Prometheus Avis : noté 8,7 sur 10 c’est un logiciel RMM qui compte plus de 1.000 avis et commentaires positifs.
Références utilisateurs : Datys, Boxever, Coreos, Shuttlecloud, Budgetself …
Prometheus : tarifs, abonnements et licences
Les tarifs de Prometheus commencent à partir de 0 € par mois : vous pouvez l’essayer gratuitement pendant 2 semaines !
Plusieurs forfaits sont disponibles :
Forfait Prometheus: 0 € par mois
Forfait Pro: Prix sur devis
Forfait Enterprise: Prix sur devis
Forfait Premium: Prix sur devis
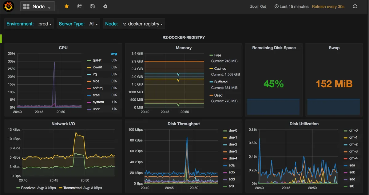
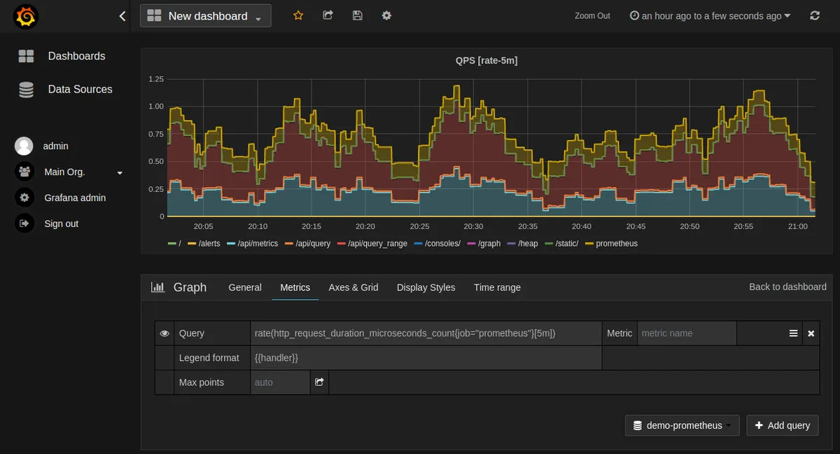
Interface en images et en vidéo

Prometheus: image, ergonomie, alternatives

Vidéo de Prometheus
Fonctionnalités, points forts et points faibles
Contact : service client et assistance technique
Vous pouvez joindre cette entreprise par différents moyens :
Par email: [email protected]
Via son site Web
Outre des formations (webinaires et formations en ligne), l’éditeur Prometheus community offre une assistance technique complète à ses utilisateurs : documentation, help desk, assistance par téléphone …
Ajoutons quelques précisions sur cet éditeur : les données sont hébergées dans le cloud aux Etats-Unis. Comme toute entreprise française ou étrangère qui réalise un chiffre d’affaires en Europe, cet éditeur est censé appliquer la législation RGPD.
Sources
Nous avons écrit cette critique de Prometheus en utilisant de nombreuses ressources en ligne comme le site de l’éditeur, ses réseaux sociaux, des commentaires d’autres utilisateurs et / ou en l’utilisant réellement. Toutefois les applications informatiques faisant l’objet de nombreuses mises à jour, les informations publiées sur Comparatif-Logiciels.fr sont données à titre purement indicatif.
Nous précisons également par transparence que certaines publications peuvent contenir un lien d’affiliation : l’éditeur nous reverse une commission si vous cliquez sur ce lien puis décidez de réaliser un achat, mais cela ne modifie en rien le prix de vente.
Prometheus : alternatives comparer les logiciels RMM
Vous trouverez de nombreuses alternatives à Prometheus sur le comparatif logiciels RMM (surveillance et gestion à distance). Voici une liste d’une dizaine d’alternatives populaires avec des fonctionnalités similaires :
Checkmk Network Monitoring
SolarWinds Server & Application Monitor
Netdata
AppDynamics
Datadog APM
Splunk Cloud
Elasticsearch
Dynatrace
Zabbix
Veeam One
Apm
Red Hat Satellite
Bandwidth Controller
Tellki
Splunk Cloud
Centreon Map
Bleemeo
Splunk Enterprise
Infrascale Disaster Recovery
Pandora Fms
Avis utilisateurs sur ce logiciel
Donnez votre avis sur Prometheus
You must be logged in to post a review.

Il n’y a pas encore d’avis.