Sematext Cloud
Logiciel Sematext Cloud : Avis, Tarifs & AlternativesSematext Cloud est un logiciel de reporting. Outil de surveillance de l’infrastructure et de gestion des journaux
Sematext Cloud : qu’est-ce que c’est et comment ça marche ?
Sematext Cloud est un logiciel de reporting doté de nombreuses fonctionnalités : Alertes/Notifications, Import/Export de données, Surveillance, Mesures de performances, Surveillance du serveur, Performances du serveur …
Sematext Cloud est une solution d’observabilité tout-en-un pour les entreprises de logiciels modernes qui fournit des informations clés sur les performances front-end et back-end. Sematext englobe l’infrastructure, la surveillance des utilisateurs réels et synthétiques, le traçage des transactions et la gestion des journaux. Sematext offre aux entreprises une visibilité complète en exposant rapidement et facilement les principaux problèmes de performances via une seule solution Cloud ou sur site.

Sematext Cloud: avis sur le logiciel de reporting: fonctionnalités, avantages, inconvénients et tarifs
Voir le site de Sematext Cloud
Est-ce que Sematext Cloud est gratuit ? Oui, son tarif est de 0 € par mois, et il est possible de le tester gratuitement pendant 2 semaines
Quelles sont les alternatives ? Ses principaux concurrents sont Datadog, Google Cloud, Pandora FMS, New Relic, ou encore Splunk Enterprise
Quels sont les avis sur Sematext ? Les retours des utilisateurs sont globalement positifs ! N’hésitez pas à ajouter votre commentaire sur ce logiciel !
Sematext Cloud : fonctionnalités et caractéristiques
Ce logiciel de reporting offre les fonctionnalités suivantes :
Surveillance des e-mails
Gestion des terminaux
Journaux des événements
Surveillance FTP
Surveillance de l’intégrité des fichiers
Pour les sites Web
Surveillance des adresses IP
Importer/Exporter des données
Surveillance de l’utilisation d’Internet
Gestion de l’inventaire
Surveillance des KPI
L’équilibrage de charge
Accès au journal
Collecte de journaux
Gestion des journaux
Surveillance
Gestion multi-cloud
Collaboration multi-utilisateurs
Analyse de réseau
Surveillance du réseau
Gestion des ressources réseau
Pas de code
Analyse de performance
Gestion des performances
Indicateurs de performance
Suivi de la performance
Big Data
Importation de données
Intégration des e-mails
Multi-utilisateur
Gestion de l’accès au site
Intégration SAP
Modernisation du logiciel
Intégration logicielle
Surveillance des performances des périphériques réseau
Test A/B
API disponible
Tableau de bord
Exploration de données
Intégrations externes
Intégrations tierces et API
Sematext peut s’intégrer avec de nombreux services tiers :
| Apple watchOS | Docker | GitHub |
| Java | Node.js | PHP |
| Python | Slack | JavaScript |
| GitHub | Python | Node.js |
| Docker | PHP | Java |
| Slack | NGINX | Docker |
| GitHub | Java | Node.js |
| PHP | Python | Slack |
| Apache Storm | Apache ZooKeeper | Apache HBase |
| Apache Solr | Apache HTTP Server | Apache Spark |
Ce logiciel dispose également d’une API publique afin de faciliter l’intégration de vos progiciels.
Points forts et points faibles
Points positifs de Sematext Cloud :
Surveillance des KPI
L’équilibrage de charge
Accès au journal
Collecte de journaux
Gestion des journaux
Surveillance
Gestion multi-cloud
Collaboration multi-utilisateurs
Analyse de réseau
Surveillance du réseau
Points négatifs :
L’achat d’une application avec licence est souvent moins couteux qu’une application SaaS.
Sematext Cloud : avis des clients et utilisateurs
Les utilisateurs de Sematext Cloud pensent souvent que:
« J’ai utilisé cela pour gérer mon infrastructure et cela m’a vraiment beaucoup aidé à comprendre le modèle d’utilisation de l’application et m’aide également à prédire en toute sécurité quand la charge sera élevée et quand elle sera faible. Découvrir les fuites de mémoire pour la JVM a également été très facile lorsque j’essayais d’obtenir des informations sur GC et le pool JVM ».
Le dépannage est devenu plus facile.
Sematext Cloud Avis : noté 9,2 sur 10 c’est un logiciel de gestion informatique reconnu sur le marché.
Références utilisateurs : All Stack, All Stack …
Voir le site de Sematext Cloud
Sematext Cloud : tarifs, abonnements et licences
Les tarifs de Sematext Cloud commencent à partir de 0 € par mois : vous pouvez l’essayer gratuitement pendant 2 semaines !
Plusieurs forfaits sont disponibles :
Forfait Basic (Logs): 0 € par mois
Forfait Standard (Logs): 50 € par mois
Forfait Pro (Logs): 60 € par mois
Forfait Basic (Monitoring): Prix sur devis
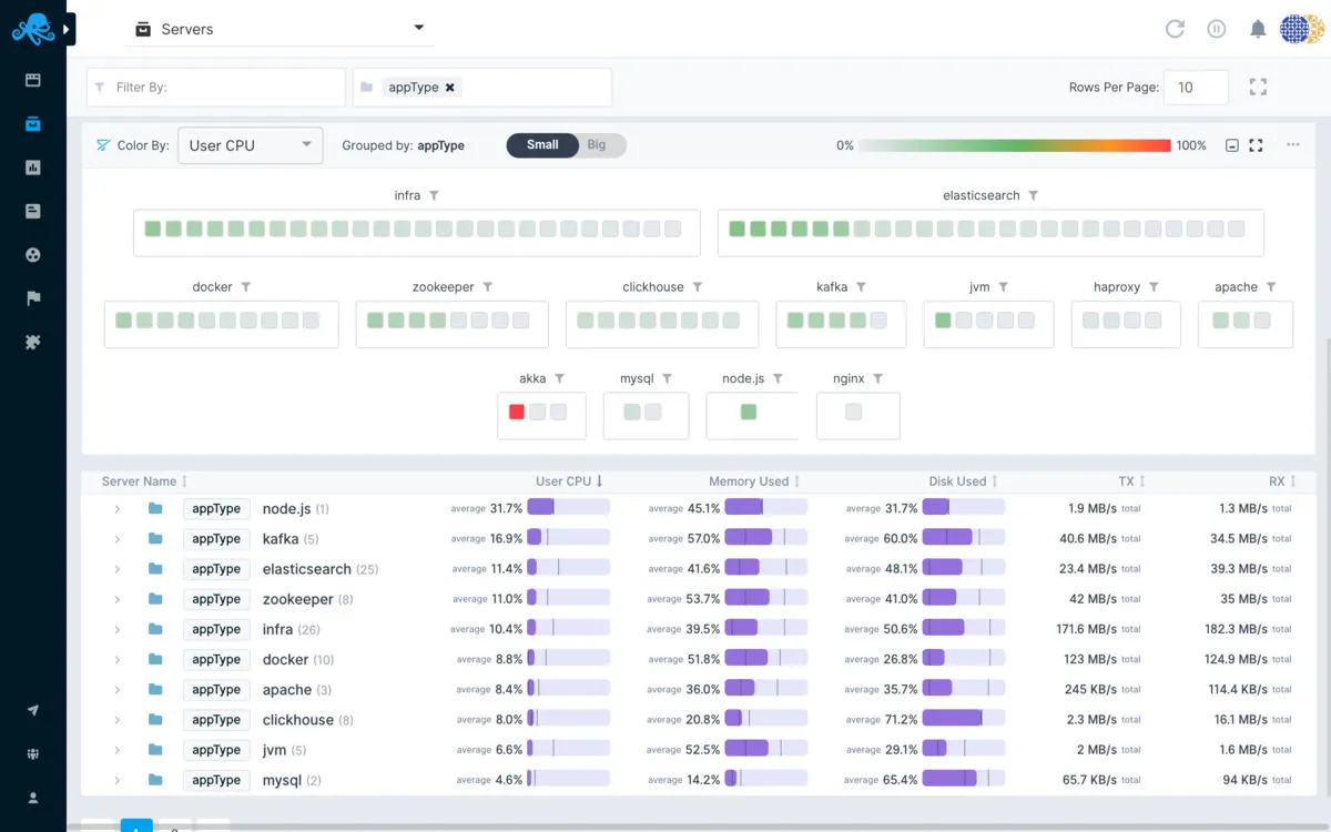
Interface en images et en vidéo

Sematext Cloud: image, ergonomie, alternatives

Vidéo de Sematext Cloud
Fonctionnalités, points forts et points faibles
Contact : service client et assistance technique
Vous pouvez joindre cette entreprise par différents moyens :
Par téléphone au 13 474 801 610
Par email: [email protected]
Via son site Web
Via sa grille tarifaire
Via son profil Facebook
Via sa chaîne YouTube
Outre des formations (webinaires et formations en ligne), l’éditeur Sematext offre une assistance technique complète à ses utilisateurs : documentation, help desk, assistance par téléphone …
Ajoutons quelques précisions sur cet éditeur : les données sont hébergées dans le cloud aux Etats-Unis. Comme toute entreprise française ou étrangère qui réalise un chiffre d’affaires en Europe, cet éditeur est censé appliquer la législation RGPD.
Sources
Nous avons écrit cette critique de Sematext Cloud en utilisant de nombreuses ressources en ligne comme le site de l’éditeur, ses réseaux sociaux, des commentaires d’autres utilisateurs et / ou en l’utilisant réellement. Toutefois les applications informatiques faisant l’objet de nombreuses mises à jour, les informations publiées sur Comparatif-Logiciels.fr sont données à titre purement indicatif.
Nous précisons également par transparence que certaines publications peuvent contenir un lien d’affiliation : l’éditeur nous reverse une commission si vous cliquez sur ce lien puis décidez de réaliser un achat, mais cela ne modifie en rien le prix de vente.
Sematext Cloud : alternatives comparer les logiciels de reporting
Vous trouverez de nombreuses alternatives à Sematext Cloud sur le comparatif logiciels de reporting. Voici une liste d’une dizaine d’alternatives populaires avec des fonctionnalités similaires :
Datadog
Google Cloud
Pandora FMS
New Relic
Splunk Enterprise
GitHub
MySQL
Zapier
ManageEngine OpManager MSP
Site24x7
Atera
NinjaOne (NinjaRMM)
Pulseway
PRTG Network Monitor
ManageEngine OpManager
ConnectWise Automate
Zabbix
Cloudflare
Hotjar
Lucky Orange
Avis utilisateurs sur ce logiciel
Donnez votre avis sur Sematext Cloud
You must be logged in to post a review.

Il n’y a pas encore d’avis.