Priceva
Logiciel Priceva : Avis, Tarifs & AlternativesPriceva est un logiciel d’optimisation des prix. Suivi et surveillance des prix des concurrents
Priceva : qu’est-ce que c’est et comment ça marche ?
Priceva est un logiciel d’optimisation des prix doté de nombreuses fonctionnalités : Analyse des données, Traitement analytique en ligne (OLAP), Filtrage des données, Optimisation des prix, Indicateurs de performance clés …
Suivi automatisé et notifications de changement de prix. Une interface unique pour gérer toutes les métriques. Des analyses complètes aident à trouver des opportunités de marché. L’outil de retarification basé sur l’IA crée une stratégie parfaite pour l’utilisateur.

Priceva: avis sur le logiciel d’optimisation des prix: fonctionnalités, avantages, inconvénients et tarifs
Est-ce que Priceva est gratuit ? Oui, son tarif est de 0 € par mois, et il est possible de le tester gratuitement pendant 2 semaines
Quelles sont les alternatives ? Ses principaux concurrents sont Price2Spy, Competera, PriceShape, Open Pricer, ou encore Price Analyzer
Quels sont les avis sur Priceva ? Les retours des utilisateurs sont globalement positifs ! N’hésitez pas à ajouter votre commentaire sur ce logiciel !
Priceva : fonctionnalités et caractéristiques
Ce logiciel d’optimisation des prix offre les fonctionnalités suivantes :
Rapports/Analyses
Données en temps réel
Gestion des performances
Analyses
Surveillance de sites Web
Analyse des tendances
Optimisation des prix
Alertes/Notifications
Analyse comparative
Gestion des données produits
Indicateurs de performance clés
Analyse des produits
Analyse sémantique et textuelle
Collecte de données
Tableau de bord d’activité
Import/Export de données
Alertes/Notifications
Rapports et statistiques
Exploration de données
Mesures de performance
API
Visualisation des données
Tableau de bord
Analyse des concurrents
Analyse visuelle
Optimisation des prix
Visualisation/Présentation
Indicateurs de tendances/problèmes
Tarification dynamique
Analyse des données
Filtrage des données
Intégrations tierces
Traitement analytique en ligne (OLAP)
Intégrations tierces et API
Nous n’avons pas d’information concernant les intégrations de Priceva mais cela doit être possible.
Ce logiciel dispose également d’une API publique afin de faciliter l’intégration de vos progiciels.
Points forts et points faibles
Points positifs de Priceva :
Logiciel disponible en version gratuite
Points négatifs :
Les applications on-premise sont souvent plus personnalisables que les applications SaaS.
Priceva : avis des clients et utilisateurs
Les utilisateurs de Priceva pensent souvent que c’est un logiciel à essayer.
Priceva Avis : noté 9,5 sur 10 c’est un logiciel de gestion commerciale et ventes que vous devriez juger.
Priceva : tarifs, abonnements et licences
Les tarifs de Priceva commencent à partir de 0 € par mois : vous pouvez l’essayer gratuitement pendant 2 semaines !
Plusieurs forfaits sont disponibles :
Forfait Starter: 0 € par mois
Forfait Business: 99 € par mois
Forfait Pro: 199 € par mois
Forfait Enterprise: Prix sur devis
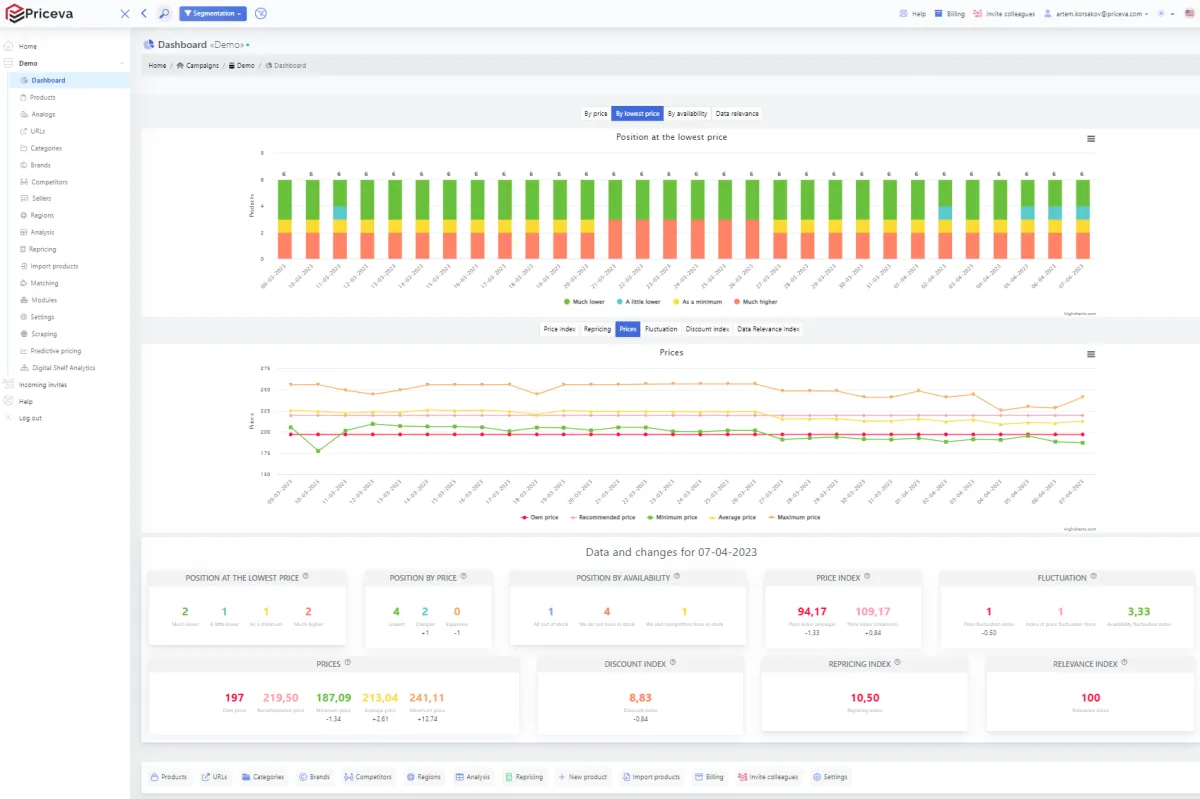
Interface en images et en vidéo

Priceva: image, ergonomie, alternatives
Contact : service client et assistance technique
Vous pouvez joindre cette entreprise par différents moyens :
Par téléphone au 442 080 893 261
Par email: [email protected]
Via son site Web
Outre des formations (webinaires et formations en ligne), l’éditeur Priceva offre une assistance technique complète à ses utilisateurs : documentation, help desk, assistance par téléphone …
Ajoutons quelques précisions sur cet éditeur : les données sont hébergées dans le cloud aux Etats-Unis. Comme toute entreprise française ou étrangère qui réalise un chiffre d’affaires en Europe, cet éditeur est censé appliquer la législation RGPD.
Sources
Nous avons écrit cette critique de Priceva en utilisant de nombreuses ressources en ligne comme le site de l’éditeur, ses réseaux sociaux, des commentaires d’autres utilisateurs et / ou en l’utilisant réellement. Toutefois les applications informatiques faisant l’objet de nombreuses mises à jour, les informations publiées sur Comparatif-Logiciels.fr sont données à titre purement indicatif.
Nous précisons également par transparence que certaines publications peuvent contenir un lien d’affiliation : l’éditeur nous reverse une commission si vous cliquez sur ce lien puis décidez de réaliser un achat, mais cela ne modifie en rien le prix de vente.
Priceva : alternatives comparer les logiciels d’optimisation des prix
Vous trouverez de nombreuses alternatives à Priceva sur le comparatif logiciels d’optimisation des prix. Voici une liste d’une dizaine d’alternatives populaires avec des fonctionnalités similaires :
Price2Spy
Competera
PriceShape
Open Pricer
Price Analyzer
RepricerExpress
IFTTT
Online Check Writer
Drag
Supermetrics
Ecanvasser
OneSaaS
DataWeave
PriceShape
Wiser Solutions
Pricemoov
Price2Spy
Disivo
Pricefy
Pricechecker
Avis utilisateurs sur ce logiciel
Donnez votre avis sur Priceva
You must be logged in to post a review.

Il n’y a pas encore d’avis.